
Feature Catalogue
From ingestion to alerting, every piece is designed for JSON audit logs (including Vault), multi-tenancy, and enterprise observability.

Logystera extracts high-value operational and security signals from JSON audit logs using real-time ingestion, YAML rule definitions, and Prometheus metrics. Namespace-aware isolation keeps multi-tenant teams separated while still supporting Vault as the flagship example.

Blurred preview of the namespace-aware metrics and alerting dashboards shipped with Logystera.
File, Fluentd, or RabbitMQ with tenant/cluster labels on ingress.
Thresholds, windows, suppression, bundling without redeploys.
Namespaces and tenants isolated by default.

Preview of alert bundling, suppression windows, and delivery outcomes exposed as metrics.
Email, webhook, Slack with retry, dedupe, and suppression.
Multi-registry /metrics tuned for low-latency scrapes.
Low-latency state with parallel evaluation.
Vault-native semantics with extensible JSON parsing for any source.
Built for private networks and air-gapped environments.
A complete list of capabilities to deploy, observe, and alert on modern workloads.
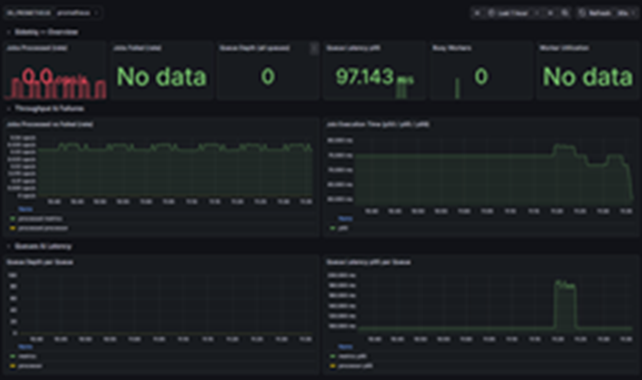
Platform and tenant-level dashboards with alert outcomes, suppression state, and namespace isolation.
Compare clusters, namespaces, and tenants with structured PromQL. See auth methods, token behavior, mounts, and error hot spots.
Safe, isolated dashboards for each tenant or business unit with KPIs for chargeback and compliance.
We will review your namespaces, auth methods, and current monitoring, then suggest which packs and alerts to enable first.
Clear examples of how Logystera avoids cardinality explosions, suppresses noise, and stays Vault-smart while remaining source-agnostic.
Per-tenant metric registries prevent cardinality explosion.
The Problem: Combining all metrics into one registry in multi-tenant environments creates cardinality blow-ups and slow scrapes.
Logystera's Solution:
Intelligent alert management reduces noise by 60%.
The Problem: Traditional alerting creates fatigue—too many alerts, too much noise.
Logystera's Solution:
Real impact: Teams report ~60% reduction in alert volume while catching more real issues.
Deep understanding of Vault-specific concepts with extensible JSON parsing for any log source.
What this means: Pre-built rules for Vault, easy customization for K8s, CI/CD, APIs, or any system that writes JSON.
We trimmed alert fatigue by 60% because suppression and bundling are baked into the platform.

Identity-aware metrics finally made namespaces and entities visible across teams.

Grafana was plug-and-play; we shipped tenant dashboards in a day without touching code.
